WunderGraph Cosmo Features
Build
Cosmo has everything you need to build monolithic & federated APIs across multiple protocols. At the core of Cosmo is the Schema Registry to manage your API schemas. Cosmo supports both v1 and v2 of the GraphQL Federation specification and comes with a powerful router to handle all your federation needs.
Federation without GraphQL Servers
Two Deployment Models
Key Benefits for Developers
Typed SDKs in Any Language
HTTP/JSON & OpenAPI
Safe Schema Evolution

Intelligent API Discovery
Granular Access Control
Built-in Tool Ecosystem
Security-First Design
Developer Experience

Support for Monographs, Federation v1 & v2
Schema Checks
Schema Checks are in integral part of the Cosmo Schema Registry. With Checks, you can govern the quality of your schemas and avoid publishing broken schemas. Cosmo performs checks in four different categories:
- Composition Checks
- Breaking Change Detection
- Client Traffic Checks
- Linting Checks
Composition Checks ensure that a change in a subgraph does not break the composition of the federated graph. Breaking Change Detection ensures that a change in a subgraph does not introduce a breaking change. Client Traffic Checks take the result of breaking change detection and validate it against real client traffic, allowing you to skip breaking changes that are not breaking any clients. Linting Checks allows you to enforce a certain schema style guide and best practices across all subgraphs.
Changelog
Compositions
Pull Request based Schema Composition Workflows
P99 Latency
Lower is better
Requests Per Second
Higher is better
OTEL for Metrics and Tracing
Prometheus Metrics
Subscriptions over WebSockets and Server-Sent Events (SSE)
Local Composition, Development & running in Air-Gapped environments
Custom Modules, Middleware & Extensions
Compliance & Data Privacy
Schema Composition
Schema Composition Checks
OSS Router with Authentication & Authorization

Websockets using Epoll and Kqueue
Server-Sent Events

Drive Subscriptions with Events
Deduplication of Subscriptions
Stateless-ness of Subgraphs
Efficiency, CPU & Memory Consumption
Publish Events from any System, not just Subgraphs
JWKS / JWT Auth Support
Field Level Auth Directives
Header forwarding to the Subgraphs

Resource based API Keys
Subgraph Access & Ownership
Measuring & Enforcing Modes
Estimated & Actual Cost
Customizable with @cost and @listSize Directives
@cost and list multipliers with @listSize to match the actual resource usage of your production workloads.Observable via OTEL, Headers & Custom Modules

Compatible with the tooling of your choice
Integrated analytics

Optimized for AWS Lambda
Low cost & Maintenance

Scale
The Cache Warmer allows Cosmo to scale Federation reliably under heavy load. By precomputing query plans and caching them ahead of time, it removes cold start latency and lowers CPU and memory usage. With built-in observability, it ensures consistent performance as traffic grows.
Up to 99% improvement in latency
The Cache Warmer can reduce the latency of your queries by up to 99%. The performance improvement is achieved by precomputing query plans and storing them in the cache. In addition to reduced latency spikes, this will also keep CPU & memory usage much lower.

Cache Observability
Our understanding of caching is that it's only as good as the observability you have over it. If you don't know about cache hit ratios, cache misses, or cache fill rates, you can't optimize your cache. As such, the Cache Warmer comes with powerful Prometheus metrics and an example Grafana dashboard to monitor the cache.

Analyze
Cosmo provides a powerful set of tools to analyze and monitor your federated graph. We provide advanced request tracing to vizualize the execution plan of your queries and detailed insights into the performance of your federated graph. Cosmo Analytics & Tracing is built on top of OpenTelemetry (OTEL) as well as Prometheus and can be easily integrated with your existing monitoring stack.

Advanced Filters
Distributed Tracing
Operation Metrics
Prometheus Integration

Available for all types and fields
Detailed Analysis
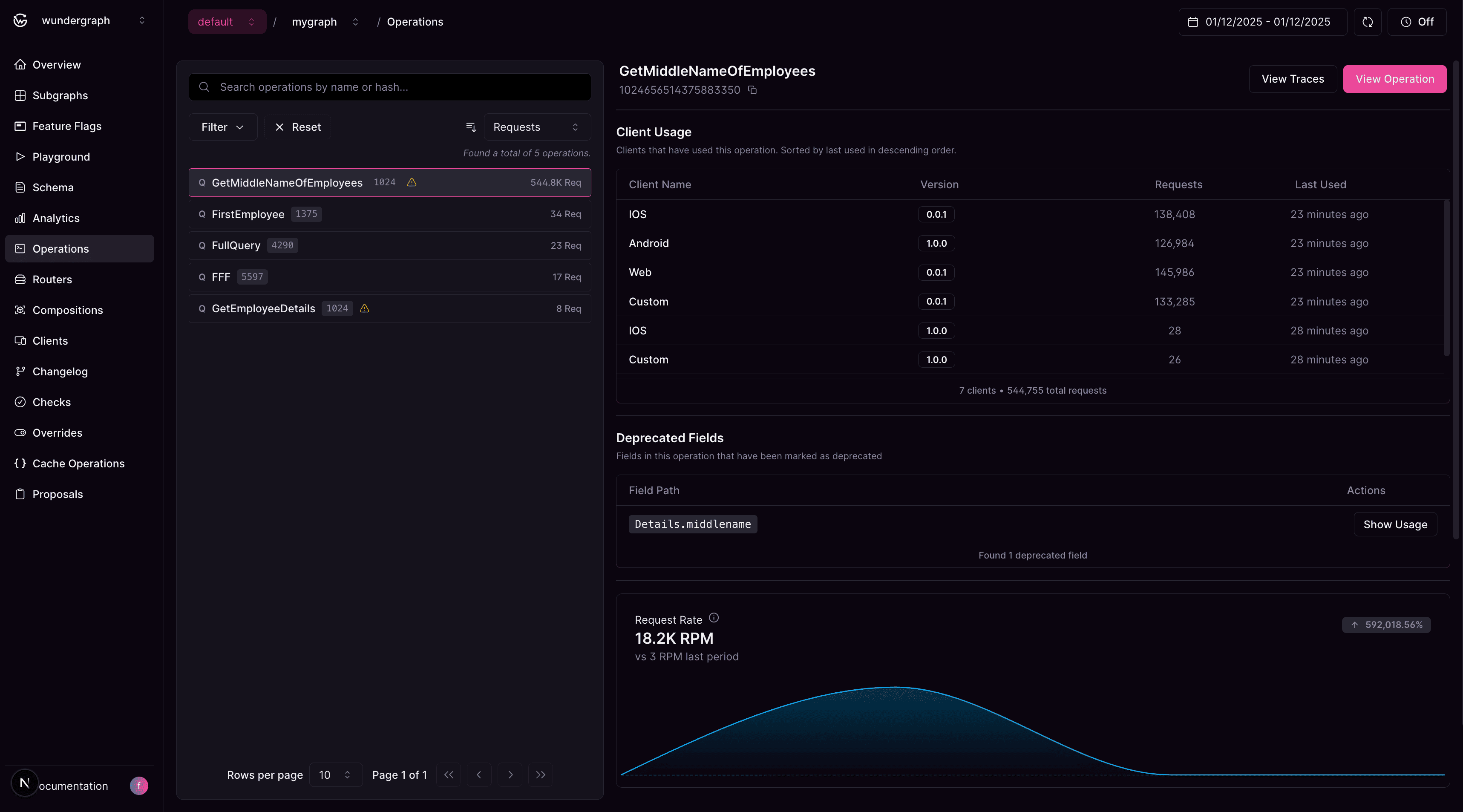
Track usage of deprecated fields

OTEL-instrumented Router
OTEL-instrumentation of Subgraphs
Support for custom attributes

Verbose planning information
Playground++
Transparent & Secure

Track All Operations & Client Usage
Analyze Deprecated Fields Like a Detective
Performance Debugging Made Simple
Iterate
Once the initial version of your Graph is published, Cosmo helps you to safely iterate on your schema and subgraphs.

Static Analysis
Real-traffic Analysis
Govern your Schema Quality with Linting
Check using the CLI
Check during Pull Request Workflow

Changelog
Slack Integration
Webhooks

Tailored APIs for specific Consumers
Improving Security and Data Privacy

Continuous Integration
Continuous Delivery
Overriding Commit Check

Composed schema
Composition Inputs and Errors
Changelog

Incremental feature rollout with Feature Flags
Schema Evolution
Dynamic Configuration
Staging Environments
Manage, Govern & Integrate
Manage access to Cosmo using SSO, manage roles and permissions, and monitor activities within your organization.

Fine-grained access control with Roles and Groups
Trusted by small companies and large enterprises








LAUNCH NOW
Get started for free in 3 minutes
The convencience of a fully managed service without vendor-lock. No credit card required to get started.
Start building nowWant to learn more?
Get in touch with our experts and we'll discuss your use case and how WunderGraph can help you.
Talk to Sales


